Lichtorgel Schaltplan 230v
Realize your project with only one tool. Schaltplan 230V VU-Meter Schaltplan 230V VU-Meter Home Praxis Projekte 47.
Suche Einfachste Losung Lichtorgel Schaltung 230v Vs Lampen 10v Elektronik Aqua Computer Forum
Die Lichtorgel hat also keinen eigenen Soundanalyzer 8 blöde NF-Filter den Rest löten wär mir dann doch zu viel sondern wird über ein Plugin für entweder Winamp oder XMMS gesteuert - dazu weiter unten.

Lichtorgel schaltplan 230v. C-design or co-axial design. Diskutiere Lichtorgel bauen 230V im Lichttechnik Forum im Bereich ELEKTROINSTALLATION. Gate-Dipper DIP-Meter HF-Schwingkreis_ AAZ18 BF900 BF961.
230V Leitunsprüfer Leitungssucher Ortungsgerät_ CA3140. Lichtorgel bauen 230V. Hi an alle Ich hab mal ne frage hat jemand einen schaltplan für eine lichtorgel 3 ausgänge wären gut 4 wären besser und mit hoch tief und.
Daher habe ich eine Lichtorgel mit 6 Kanälen entwickelt. 8 einzeln ansteuerbare Kanäle. Bis zu 300W pro Lampe.
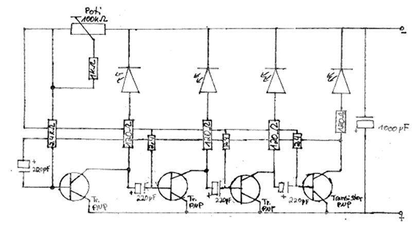
Am Ausgang lassen sich Leuchtdioden kleine Glühlampen usw. Für einen Party-Keller eher übertrieben und ob die Lichtorgel - Funktion dieser Programme die Qualität der hier beschriebenen Geräte erreicht konnte ebenfalls nicht herausgefunden werden. Schaltplan einer 4-Kanal-Lichtorgel mit Phasenanschnittsteuerung.
Direkte Versorgung über 230V. Stereo VU Meter nicht mehr beschafbar_ U247B U267B RGB-1000. Das Eingangssignal wird dann zunächst Entkoppelt.
Besonders beachtenswert ist dass an jedem Kanal bis zu 5A Leistung entnommen werden kann. Wie im Schaltplan in der download datei enthalten schon zu erkennen ist kann man Low MP3 output usw oder High Lautpsrecher Signale verwenden. The rope hoists that Demag Cranes supplies offer high handling rates operation up to 100 tonnes and exceptional safety.
Some of the benefits our DMR rope hoists provide include. Kommentare Bilder Berichte Foren Einträge Das ist ne Pegel Lautstärke-Anzeige mit 10x230Volt Lampen als Lichteffektgerät Deko oder einfach als etwas andere Lichtorgel. Five size options with load capacities up to 50 tonnes.
Februar 2009 3-Kanal-Niedervolt- Lichtorgel LO 12 Statt einer üblichen Lichtorgel die mit Netzspannung 230 V arbeitet wird die ELV LO 12 mit Niederspannung betrieben. VHF- und UKW-Tuner MessSender 19kHz Modulation_ 555 BFR91. Somit entfallen aufwändige Sicherheitsvorkehrungen wodurch diese Schaltung unter anderem auch für Anfänger geeignet ist.
Embraco ColDesign for Europe Quick and precise refrigeration load for your cold room. Dann kann man mittels Poti den Singalpegel einstellen das Signal wird nun über einen Impedanzwandler und den danach folgenden Filter-OPs in Tief. Customers worldwide benefit from our reliable and durable oil free oil flooded industrial air compressors portable air compressors air treatment systems.
Für eine Waldparty brauchten wir noch ein bisschen Licht. Das sind 1100 Watt oder 11 super helle Glühbirnen an einem Kanal. Lichtorgel - SumoLight.
Urlaubs-Uhr zeigt wie eine Kirchenuhr viertel Stunden an_ 85603X. Variable or two-stage switching elements. Find this Pin and more on Electronic Learning Projects by John Mckinney.

Einfache Lichtorgel Bauen Mikrocontroller Net

Schaltplan Fur Led An 230v Electronics Basics Electronic Schematics Led
Sound To Light Schaltung Lichtorgel Direkt An Die Soundkarte Anschliessen

Einfache Lichtorgel Bauen Mikrocontroller Net

Schon Wieder Lichtorgel Mikrocontroller Net

3 Kanal Led Lichtorgel Electronics Circuit Circuit Diagram Electronics Projects
Einfache Lichtorgel Bauen Aber Wie Mikrocontroller Net

3 Kanal Led Lichtorgel Lichtorgel Selber Bauen Elektronik Elektroniken
Suche Einfachste Losung Lichtorgel Schaltung 230v Vs Lampen 10v Elektronik Aqua Computer Forum
Discolights Die Winamp Lichtorgel
Discolights Die Winamp Lichtorgel

4 Kanal Lichtorgel Fur 12 Volt Halogenlampen Ersatzteilversand Reparatur

Reparatur Lichtorgel Mikrocontroller Net
47 230v Vu Meter Auf Knolles Elektronik Basteln Page Bauanleitungen Mit Schaltplan Platinenlayout

Tester Diodos Zener Diode Electronic Schematics Electronics Projects

4 Kanal Lauflicht Schaltung Wichtig Technik Elektronik Elektrotechnik
